
石灰/石灰石—石膏法脫硫因其脫硫劑在全國分布較廣,且脫硫劑價格相對低,脫硫效率高且技術成熟而得到了廣泛的運用。而且終產物為石膏是建材的一種原材料可以帶來一定的經濟效益。
石灰/石灰石—石膏濕法煙氣脫硫工藝過程中主要的化學反應為:
吸收反應:S02+H20→H2SO3
溶解反應:CaCO3+H2SO3→CaSO3+CO2+H2O
氧化反應:CaSO3+ O2→CaSO4
石膏析出:CaS04+2H2O→CaS04·2H20
性能特點
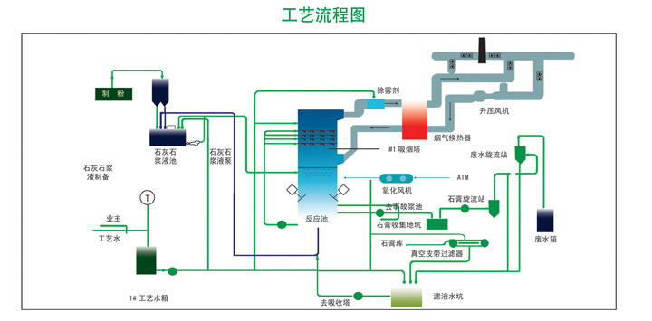
采用石灰石或石灰作為脫硫吸收劑,石灰石經破碎磨細成粉狀與水混合攪拌成吸收漿液,當采用石灰為吸收劑時,石灰粉經消化處理后加
水制成吸收劑漿液。在吸收塔內,吸收漿液與煙氣觸混合,煙氣中的二氧化硫與漿液中的碳酸鈣以及鼓入的氧化空氣進行化學反應從而被
脫除,反應產物為石膏。
性能保證
1.脫硫效率:≥95%;
2.鈣硫比Ca/s:1.0-1.2;
3.粉塵排放濃度:≤30mg/Nm3;
4.負荷變化適應范圍:30%-100%BMCR。
